秦先生13期背着男友出来约会,约刚认识的178cm时装周唐先生,吕总训练张警犬

欢迎访问“常州双日电子有限公司”官方网站!
常州双日电子有限公司

联系方式

  • 地址:江苏常州市武进区洛阳工业区创新路16号
  • 电话:0519-88791737
  • 邮箱:shuangri@vip.163.com
产品中心 > 太阳能集热工程控制器 > 型号:SR530F8

型号:SR530F8

产品说明:

SR530F8太阳能热水器智能工程控制器,用于太阳能大型集热工程,本控制器水位采样应用格兰富压力传感器与点极式传感器(2选1),单系统,成为太阳能热水器大型工程水位检测最理想的配套产品。

主要技术指标:

1.使用电源:  AC220V?功耗:<4W 
2.测温精度:±2℃ 
3.集热器测温范围:-10~  200℃ 
4.水箱或管路测温范围:0~100℃ 
5.输出端口  :7个<100W 
6.输入信号:
                (T1)配PT1000  感温头≤500℃  (  硅胶线≤280℃) 
                (T2、T3、T4)配NTC10K,B=3950感温头≤135℃(  PVC线≤105℃)(标配) 
                (T5、T6、T7)配NTC10K,B=3950感温头≤135℃(  PVC线≤105℃)(选配) 
7.使用环境温度:-10~50℃

主要功能:

1.液晶显示
2.时钟显示
3.温差调节的开启和关闭功能 
4.HIGH高、中、低三个水位设定 
5.CFR集热器防冻保护 
6.SMX1水箱温度最大值 
7.CMN  集热器低温保护 
8.WT1温控上水温度设定 
9.MAX1最高关闭温度(供热回路,水箱之间的热量转换)
10.MIN1最低启动温度(供热回路,水箱之间的热量转换)
11.AH10伴热带温度控制功能 
12.CIRC用水端循环泵开启/关闭功能 
13.WMOD上水模式设定 
14.AUX温差控制功能 
15.AHEA智能加热模式开启/关闭功能 
16.tHEA水箱三时段定时加热设定 
17.tWAT  水箱六时段定时上水设定 
18.tCYC  用水端循环泵六时段温度/时间设定 
19.tIMO三时段时间设定(定时器功能) 
20.手动功能 
21.PASS  密码设置 
22.手动加热功能 
23.手动上水功能 
24.查询功能 
25.断电记忆保护 
26.屏幕保护

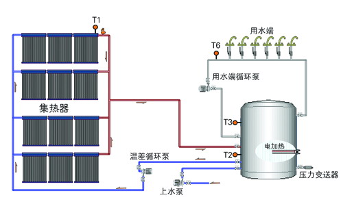
安装系统图:

首页 关于我们 产品中心 企业动态 企业荣誉 说明书下载 联系我们

联系我们

地址:江苏常州市武进区洛阳工业区创新路16号

电话:0519-88791737

邮箱:shuangri@vip.163.com

主站蜘蛛池模板: 舒兰市| 浙江省| 奇台县| 湟中县| 三穗县| 沁源县| 哈密市| 荣成市| 拉孜县| 上思县| 旌德县| 修文县| 天气| 民权县| 青川县| 仁怀市| 上栗县| 乐山市| 师宗县| 武夷山市| 湘阴县| 锡林浩特市| 社会| 随州市| 漠河县| 确山县| 蒲城县| 滦平县| 林州市| 独山县| 万州区| 明星| 芒康县| 武汉市| 金乡县| 江陵县| 攀枝花市| 长乐市| 景泰县| 屏山县| 郁南县|